会员登录|免费注册|忘记密码|管理入口 返回主站|切换语言|保存桌面|手机浏览|联系方式|购物车
【企业会员】第1年

山东川一水处理设备有限公司业务中心  
加关注0

水处理、反渗透、矿泉水、软化水、超纯水、灌装设备

搜索
站内搜索
 
联系方式


请先 登录注册 后查看


荣誉资质
  • 暂未上传
友情链接
  • 暂无链接
新闻中心
  • 暂无新闻
产品分类
  • 暂无分类
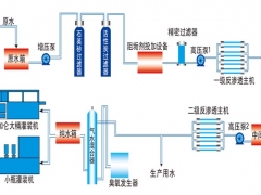
首页 > 产品 > 5吨双级反渗透设备价格山东川一水处理刘方圆15866184177
5吨双级反渗透设备价格山东川一水处理刘方圆15866184177
单价 1.00 / 件对比
销量 暂无
发货 山东潍坊市付款后3天内
库存 1件起订1件
品牌
过期 长期有效
更新 2015-05-13 09:17
 
详细信息
反渗透设备应用范围:
*饮用水:纯净水、矿泉水、山泉水、桶瓶装水等
*食品加工用水:冷饮食品、罐头、禽、畜肉类加工、蔬菜精加工等
*酒类饮料用水:白酒、啤酒、葡萄酒、碳酸饮料、茶饮料、乳制品等
*电子工业超纯水:单晶硅半导体、集成电路块、液晶显示器等
*医药行业用水:医药制剂、大输液、天然物质提取、中药饮品、兽药等
*优质生活饮用水:小区、宾馆、机场、学校、医院、部队、企事业单位
*工业生产用水:汽车、电镀超纯水、涂装、涂料、油漆、锅炉软化水等
*海水苦咸水淡化:海岛、船舰、盐碱地区生活饮用水制取
*纺织造纸用水:印染用水、喷水织机用水、造纸白水等
*精细化工用水:化妆品、洗涤剂、生物工程、基因工程等
*循环冷却水:中央空调、冶炼、水冷空调
*游泳池净水:室内游泳馆、室外景观池等
*花卉与养殖用水:花卉育苗、组培;鱼类养殖、观赏鱼等